# Versions Explorer

The Versions Explorer shows you how your events change from version-to-version.

# Version Listing

When you enter the Versions Explorer you'll be presented with your most recent versions presented in descending order.

Each version is presented with a quick summary including metadata about when the event was first observed, how many events & how many changes have been observed compared to the previous version. The Change Details only shows events with observed changed.

You can also click the Details link to dig deeper into specific version comparisons. More details BELOW ****.

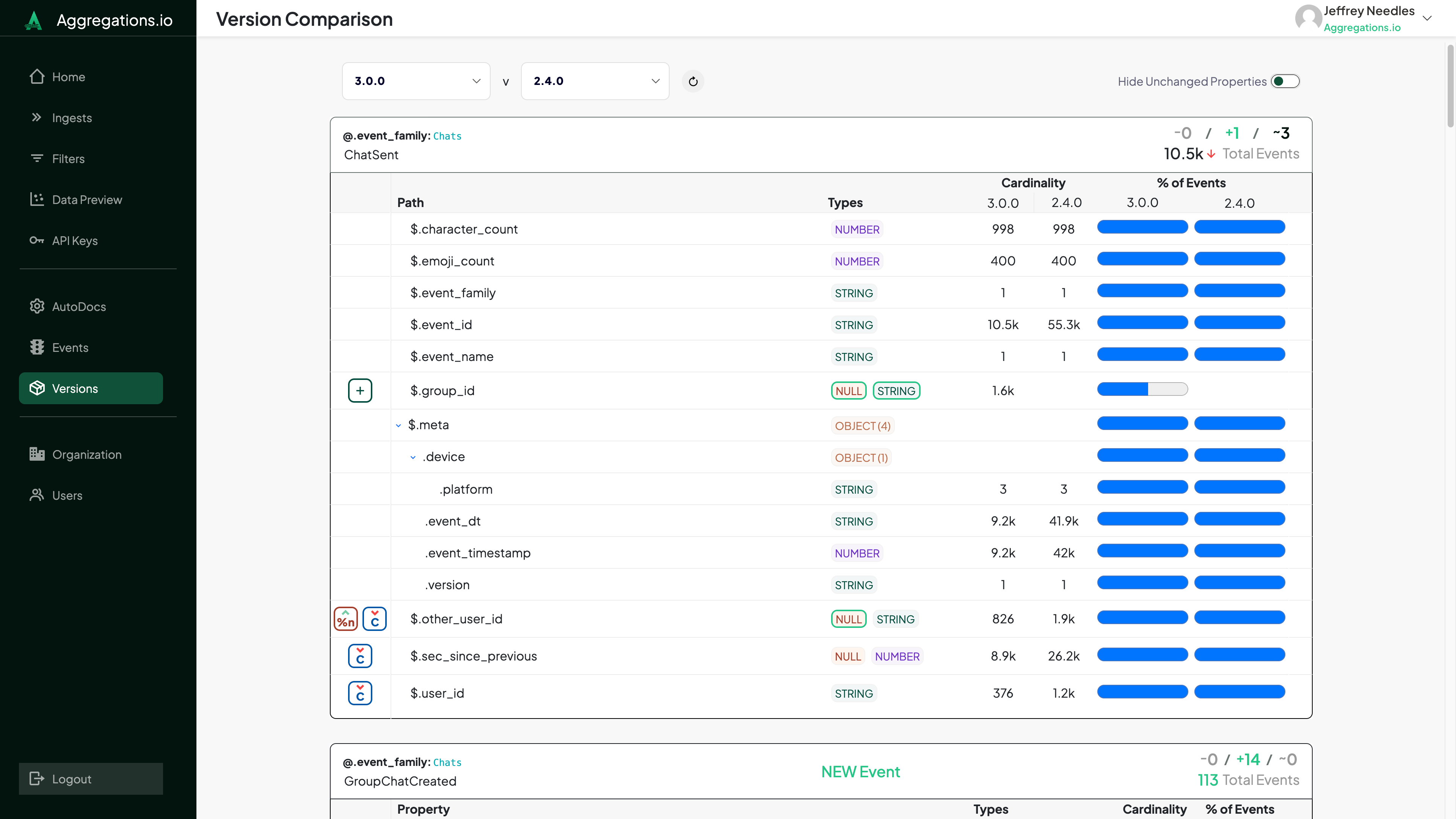
# Noisy Properties

At the top of the Versions Explorer you can opt to include "Noisy" Properties. They are hidden by default.

A noisy property is one that has been observed to change frequently between versions. The level of noise by default is 10 changes per 100 versions or a parent object with children changing more than 20 times per 100 versions.

# Change Details

Each event with changes will list out the changed properties.

You can hover over each change listed for more specifics on what actually changed.

Changes tracked include:

Change Definition
New Events An event that was not present on the previous version.
Removed Events An event that was present on the previous version but is no longer observed.
New Properties A property that was not present on the previous version of this event.
Removed Properties A property that was present on the previous version of this event but is no longer observed.
Cardinality +/- The cardinality, either in raw number or relative to the total event count has changed between the versions.
Null % +/- The % of occurrences of this property observed with a null value has changed between the versions.
Empty % +/- The % of occurrences of this array property with an empty array has changed between the versions.
% of Events +/- The % of events observed with this property present has changed between the versions.

# Detailed View

The detailed Version Comparison allows you to compare the structures of your events between any two versions.